信息来源: 时间:2021-4-8
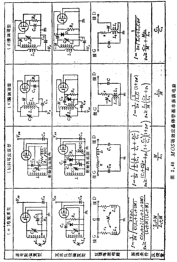
最早使用高频MOS场效应晶体管、并且目前用得最多的是调频接收机的射频级和第一混频级;随着级联型晶体管的出现,开始被用于甚高频电视机的射频级,起着去除各种杂波、改善交扰调制特性的作用。图2.45是在射频级和混频级使用MOS场效应晶体管构成调频前置电路的例子。由于在甚高频电视机的射频级广泛采取自动增益控制电路,也有人认为混频级采用双极型电路就足可以了。
应用于中频级,可使电视机的第一中频级偏置电路简化,中频变压器容易取得高Q值,自动增益控制的频率变化小等。高频MOS场效应晶体管应用电路。虽然有这些特点(图2.46除外),但中频级有集成电路化的趋势,这种电路,在成本方面并没有优点。

双栅型的应用例子有:在第二栅上加拍频的乘积检波器29);如图2.47所示的在第一栅上加控制信号——副载波,在第二栅上加色度信号进行鉴相的彩色解调器30)~32)。

在倍频方面的应用,除有与真空管一样的使用方法外,尚有利用平方律特性反向激励两个MOS场效应晶体管,使漏电流流入共同的负载,因而抵销掉基波分量的宽带倍频器的例子。


联系方式:邹先生
联系电话:0755-83888366-8022
手机:18123972950
QQ:2880195519
联系地址:深圳市福田区车公庙天安数码城天吉大厦CD座5C1
请搜微信公众号:“KIA半导体”或扫一扫下图“关注”官方微信公众号
请“关注”官方微信公众号:提供 MOS管 技术帮助

